Enhanced Trading with Trading Algo Index Trader
Trading Algo Index Trader is a free Chrome extension designed to streamline trading on the Zerodha platform. This tool focuses on automated trading strategies, particularly the TBS (Trading Based Strategy) with hedges, making it suitable for traders seeking efficiency and precision in their trades.
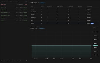
The extension offers essential features such as an intraday Profit and Loss (PNL) chart that provides real-time tracking of trading performance. Additionally, it includes a payoff chart that visualizes potential trade outcomes, assisting users in planning and strategizing their trades effectively. To use the extension, users simply need to install it, navigate to the positions tab on Zerodha, and perform a hard refresh if the extension fails to load.





